為保障航空發動機的可靠、安全、高效運行,同時降低維護成本,發動機的潤滑係統及潤滑油也在應對各種挑戰的過程中得到長足發展。
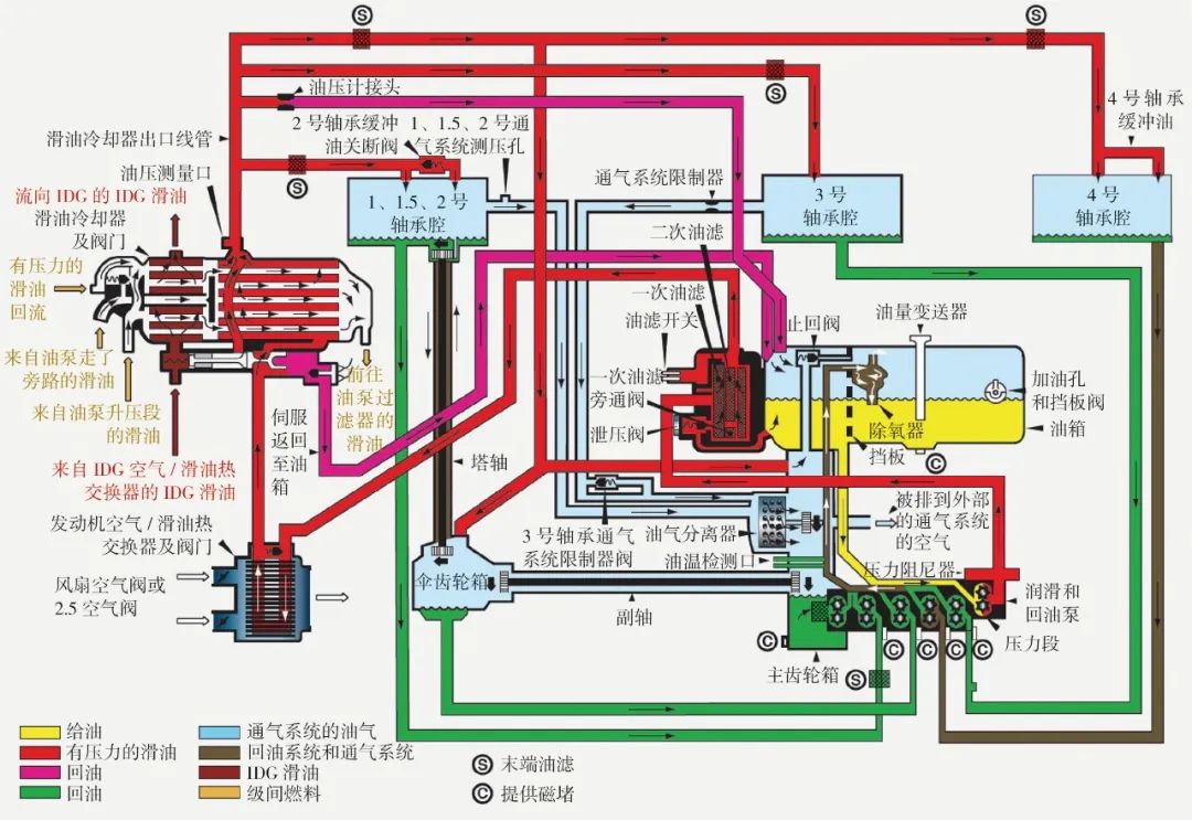
航空發動機的潤滑係統及潤滑油主要為發動機的軸承、附件齒輪箱等部件提供潤滑、散熱、清潔、防腐保護作用,同時還能夠對發動機的振動起到阻尼作用。發動機的軸承支承著壓氣機、渦輪,附件齒輪箱驅動液壓泵、燃油泵、起動發電機,都是對飛機非常重要的係統,可見潤滑油對飛機和發動機的重要性。
潤run滑hua油you貯zhu存cun在zai滑hua油you箱xiang中zhong,在zai發fa動dong機ji運yun轉zhuan過guo程cheng中zhong,滑hua油you泵beng提ti供gong持chi續xu壓ya力li,將jiang潤run滑hua油you通tong過guo供gong油you管guan路lu泵beng至zhi各ge軸zhou承cheng腔qiang和he附fu件jian齒chi輪lun箱xiang及ji其qi傳chuan動dong裝zhuang置zhi中zhong。中zhong大da型xing航hang空kong發fa動dong機ji通tong常chang采cai用yong氣qi動dong封feng嚴yan來lai密mi封feng軸zhou承cheng腔qiang,因yin此ci從cong軸zhou承cheng腔qiang的de回hui油you管guan排pai出chu的de通tong常chang是shi潤run滑hua油you和he空kong氣qi的de霧wu狀zhuang混hun合he物wu。燃ran燒shao室shi前qian的de轉zhuan子zi軸zhou承cheng溫wen度du(壓氣機部分)比燃燒室之後的轉子軸承(渦輪部分)溫度低,因此潤滑油在這些軸承腔裏的工作溫度差異更高可達100℃。wanchengrunhuarenwuzhihoudeyouqihunhewuhecongfujianchilunxiangpaichuderunhuayoubeibengzhirejiaohuanshebeilengque,ranhoujinxingyouqifenli,zuihouhuidaohuayouxiang,jinruxiayigexunhuan。runhuayouxitongmeifenzhongzuiduokewancheng3cixunhuan。fadongjitingchehou,huayoubengtingzhigongzuo,runhuayouzhongdereliangbunengzhudongsanfa,ershiyaojingguoziranlengquedeguocheng,congerzengjialeyanghuahetanhuadekenengxing。

潤滑不同溫度的不同類型的部件(既有軸承,也有齒輪);在管路循環中潤滑油溫度不斷變化;大部分時間與熱空氣並存;接觸不同類型的材質(包括金屬和彈性密封件等)。這些特點對潤滑油熱穩定性、抗氧化能力、相容性和負載能力都有比較高的要求。
經過數十年發展和積累,以美國軍標MIL-PRF-23699G和SAE AS5780Dweidaibiaodegaorewendingxingguifanhegaoxingnengdengjiguifan,yiyingduirunhuayoujiejiaohetigaodanxingmifengjianxiangrongxing。tongguotigaofadongjirunhuayoudeyishangliangzhongnengli,fadongjinenggougengjiaanquan、高效地運行,避免不必要的維護,降低運營成本,因此,用戶轉向高熱穩定性型或高性能等級的潤滑油無疑是未來的必然趨勢。
文章來源:航空動力公眾號
上一篇:稠油降凝劑用途和特點
下一篇:合成酯在金屬加工液中的應用